Analysis Modules

Mon - Thurs 8:30am to 5pm | Fri 8:30am to 4pm

Analysis Modules

Analysis modules for Oxygen streamline and automate the data analysis process. Order analysis is used to analyse the noise and vibration of machines with rotating parts. The sound level module is used for determining the time dependent sound pressure level according to IEC 61672 and IEC 651. Swept sine analysis is used to determine the transfer function and the bode diagram of a device under test that is stimulated by a shaker driven by a wave-generator replaying a sine sweep. Analysis modules can be used both in real time and in post processing.

Please wait, loading results...

Analysis Modules

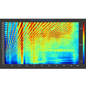
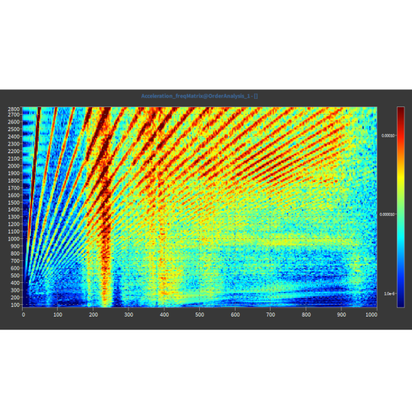
Order_Analysis_1_dark

Order Analysis Module

Order Analysis Module (Optional)

  • Frequency and order analysis
  • Selectable speed ranges
  • Order extraction for selected orders
  • Matrix visualization in intensity diagrams
oxygen-sound-level-meter-768x479

Sound Pressure Level Module

Sound Pressure Level Module (Optional)

  • A-, B-, C-, D-, and Z-frequency weighting
  • Fast, slow and impulse time weighting
  • Reference level for air and water
  • Overall and interval logging
oxygen_swept-sine-768x431

Swept Sine Analysis Module

Swept Sine Analysis Module (Optional)

  • Synchronization from 1 Hz to 20 kHz
  • Total and fundamental amplitude & phase
  • One to many inputs per sync source
  • Spectrum analyser bode diagram
Oxygen-Modal-Test-768x393

Modal Analysis Module

Modal Analysis Module (Optional)

  • System excitation via modal hammer
  • SISO, SIMO and MIMO supported
  • Calculation of complex transfer function
  • Includes modal test screen
Load More